鋼鐵行業碳減排對實現“雙碳”目標具有關鍵意義,是實現我國“碳中和”承諾的重要主戰場。其中,“二氧化碳捕集”被認為是實現深度碳減排的關鍵技術之一。但這一技術在大規模推廣應用的過程中,仍存在高昂的投資和運營成本等障礙。
緊盯“雙碳”戰略 開發新一代碳捕集技術
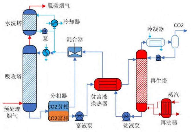
圍繞鋼鐵行業巨量、低成本碳減排需求,中冶京誠工程技術有限公司(以下簡稱“中冶京誠”)聚力攻堅。通過研究發現,盡管當前許多二氧化碳捕集項目展示了技術的可行性,但項目運行的成本效益仍居高不下。捕集過程還會帶來額外能耗,進而影響整體工藝能效。在實踐中,中冶京誠細致分析當前減碳技術主要面臨的經濟成本、技術成熟度及規模化應用等挑戰,考慮可以使用吸附劑、膜材料等新型的捕集材料,同時改進現有的化學吸收法,進而降低二氧化碳捕集的成本和能耗、提高捕集效率,確保經濟性和可行性。聚焦適用于冶金行業的二氧化碳捕集與利用技術,針對化學吸收法存在的吸收能耗大、吸收劑抗氧化性差、易降解變質、腐蝕性強等技術難題開展研究攻關,最終,中冶京誠開發出以兩相吸收劑為主吸收劑的新型二氧化碳捕集技術。

構建“新型吸收劑”突破再生能耗技術瓶頸
中冶京誠開發了基于低能耗、低腐蝕性、高解吸率的相變捕集溶劑,該吸收劑具有粘度小,沸點高的物理性質,同時兼顧二氧化碳高吸收效率和解吸效率的化學性質。該吸收劑吸收二氧化碳以后,可自驅動濃縮分層形成富液以及無需額外能耗的貧液,降低富液水含量。從而降低進入再生塔的總液量,減少再生塔尺寸,降低再生能耗。與傳統MEA捕集溶劑相比,二氧化碳的吸收能力提高30%以上,再生能耗降低20%以上。
“級間冷卻+余熱梯級利用”創新集成新型節能工藝
針對反應設備成本高、低溫低壓余熱難以利用的技術問題,中冶京誠搭建高性能塔器、節能設備,實現多級捕集工藝系統耦合。構建高效熱傳質體系,強化熱、質傳遞過程。通過改進吸收系統內部結構,強化傳熱傳質。增大吸收劑負荷,降低吸收劑的循環吸收溶液量,實現了煙氣二氧化碳高效率、低能耗捕集吸收。

“捕集率”90%打造行業首個中試裝置
目前,中冶京誠打造的千噸級二氧化碳捕集與液化提純中試裝置已建成投產,是相變吸收技術在鋼鐵行業的首次應用。經過連續運行3個月,二氧化碳捕集率可穩定在90%以上,捕集平均再生能耗為~2.1GJ/t二氧化碳,比傳統MEA吸收法降低45%左右。捕集后的二氧化碳能夠“變廢為寶”,通過中壓壓縮、吸附、液化和精餾技術,產出食品級液體二氧化碳。在實現碳減排的同時,將二氧化碳資源化,產生經濟效益,更具有現實操作性。該技術可應用于鋼鐵工業中的高爐、加熱爐、石灰窯等區域產生的煙氣和燃煤鍋爐煙氣。

布局“CCUS”推動行業綠色低碳發展
這一項目旨在貫徹落實國家“雙碳”重大戰略決策,深入推進鋼鐵行業環保降碳技術創新,構建原創技術策源地。通過對千噸級的工業試驗進行能耗、碳減排和技術經濟性評價,有利于對二氧化碳捕集共性技術以及先進設備進行科學驗證,進一步推動二氧化碳捕集、利用與封存技術大規模工業應用,為鋼鐵行業綠色低碳發展探索有效途徑。展望未來,中冶京誠將繼續堅持創新驅動發展戰略,深耕鋼鐵行業環保降碳技術。積極布局CCUS領域,不斷探索冶金行業二氧化碳資源化利用的新途徑,以高附加值碳基材料、化工利用、新型固碳建筑材料等為重點發展方向,為創造經濟價值、推動技術商業化做出更大貢獻。




























